当前位置: 丝瓜成视频人APP下载网站振动筛厂家 > 产品中心 > 重型矿用振动筛 > 正文

适用物料:冶金,矿产
价格区间:10000-100000
处理能力:100-500t/h
产品别名:煤粉筛
索要优惠报价
销售热线:
13782587121
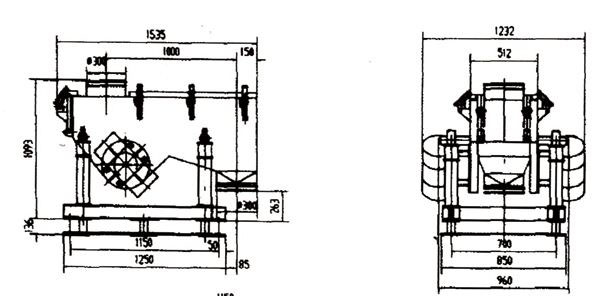
该筛机由振动电机1.筛体2.一次减振簧3.一次减振4.二次减振簧5.底板组成。依靠相同的两台振动电机反方向自同步旋转,使筛体沿激振力方向做周期性往复运动,迫使物料在筛面上做连续抛物运动,煤粉迅速松散透筛,木屑与纤维等杂物留在筛网上部,定期由人工消理。
| 参 数 | 型号 | ||||
| TZSM-50-140 | TZSM-70-200 | TZSM-90-240 | TZSM-140-300 | ||
| 筛面规格(mm) | 500×1400 | 700×2000 | 900×2400 | 1400×3000 | |
| 筛面倾角(°) | 0°-10° | 0°-10° | 0°-10° | 0°-10° | |
| 筛孔尺寸(mm) | 2×2 | 4×4 | 5×5 | 3×3 | |
| 振幅(mm) | 5-7 | 6-8 | 5-7 | 6-8 | |
| 处理量(t/h) | 7-10 | 10-30 | 10-65 | 50 | |
| 振动电机 | 型号 | J20-10-6 | J20-20-6 | J20-50-6 | J20-50-6 |
| 功率(Kw) | 2×0.75 | 2×1.5 | 2×2.2 | 2×3.0 | |
| 转速(r/min) | 960 | 960 | 960 | 960 | |
|
外形尺寸 (长×宽×高) |
1535×1232×1229 | 2202×1802×1229 | 4019×2320×1895 | 3300×2200×1395 | |
安装与调试:
1、安装前,把现场基础与筛子安装图对照检查。
2、安装时根据从下到上的顺序安装,先装底板,再装二次振簧,二次减振,一次减振簧,筛体。
3、调整各种胶簧,保证垂直,如出现歪斜,调整底板位置,使之垂直,*后把底板与基础予理板焊接在一起。
4、两台电机转向相反。
使用与维护:
1、应经常检查固定电机螺栓和固定筛板螺栓是否松动,如有松动,及时拧紧。
2、振动电机一般一年大修一次,检查轴承磨损情况,更换新的润滑脂。
3、振动电机日常维护参照电机使用说明书。
Copyright(C) 豫ICP备76997469号